
This post is part of Coder Launch Week (Dec 9-11, 2025). Each day, we’re sharing innovations that make secure, scalable cloud development easier. Follow along here.
The shift from "generative" to "agentic" AI creates friction between developer velocity and enterprise security. We're way past chatbots. Developers are deploying autonomous agents like Anthropic's Claude Code that navigate file systems, execute terminal commands, and refactor entire services in a loop.
For developers, this is a superpower. For platform teams, it's a governance nightmare. According to Gartner, over 40% of agentic AI projects will be scrapped by 2027 because enterprises can't govern it safely, not necessarily because the technology doesn't work. The problem isn't the agents themselves. It's where they run and how they access resources.
How do you safely enable tools designed to have "hands" on the command line? Most teams are forced into a "shadow AI" workflow:
sk-...) and store them in plaintext .env files or shell histories on their laptops.Blocking these tools isn't an option. They're too valuable. The solution isn't to restrict them—it's to rethink where they run.
An autonomous coding agent shouldn't run on a developer's laptop, constrained by local networking rules and unmanaged secrets. It should run in the cloud within the same secure boundary as the workload it modifies.
When agents run locally, every security control becomes reactive: DLP scanning after the fact, key rotation after compromise, audit logs that can't prove a negative. But when agents run inside governed infrastructure, security becomes architectural and built into the environment rather than bolted on after.
The question isn't "how do we monitor what developers do with AI?" It's "how do we make AI work the way enterprise systems already work?"
In this model, the cloud development environment acts as the control plane or "immune system" wrapping around the agent, providing identity, authorized tools, and secure connectivity. Enterprise AI adoption hinges on centralized federation, where the platform injects authentication and tools just-in-time, and the agent never holds the keys to the kingdom.
Facing all this, enterprises need a centralized control plane for agents that provides governance, not just monitoring. That's exactly what we built with AI Bridge.
AI Bridge acts as middleware between your developers' agents and external LLM providers, running as an in-process daemon inside the Coder control plane. This effectively solves the Shadow AI problem at the infrastructure level:

ANTHROPIC_API_KEY). The agent talks to AI Bridge on a custom base URL set as ANTHROPIC_BASE_URL=https://coder.example.com/api/v2/aibridge/anthropic, and AI Bridge talks to the LLM provider using your existing enterprise credentials.Consider a team adopting Claude Code for a large refactoring project.
A developer installs the CLI, generates a personal API key, and hardcodes database credentials so the agent can read the schema. If that laptop is compromised, the attacker has valid API keys and database access. The ops team has zero visibility into what code the agent generates or exports.
The developer opens their workspace and types claude in the terminal.
[email protected] used 150k tokens and the create_pull_request GitHub MCP tool with the claude-opus-4.5 model and anthropic provider with the prompt create a PR with the proposed changes.This transitions the agent from an isolated developer tool into a seamlessly integrated, friction-free part of the development workflow.
For teams already running Coder, AI Bridge turns your development environments into a secure AI platform without forcing developers to change their workflow. For teams evaluating solutions, it's proof that you don't have to choose between developer velocity and security governance.
This architecture bridges the gap between Developer Experience (giving developers the best tools) and Security Governance (keeping the CISO happy) — a critical piece of any Secure AI Development Platform.
It eliminates the "help ticket" loop of provisioning API keys for every new user. Configure the agents to use AI Bridge once in the Coder template, and it propagates to every workspace.
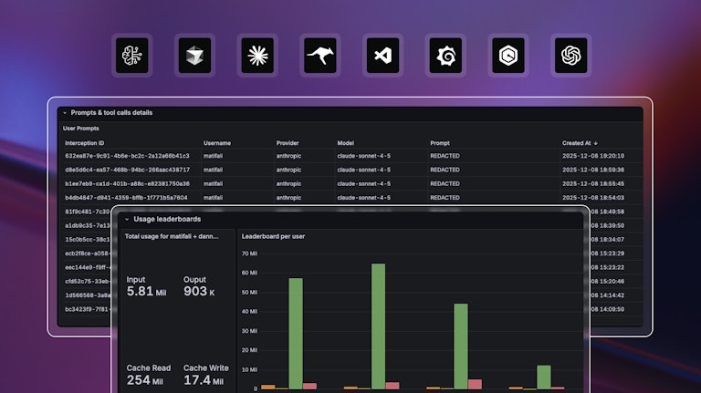
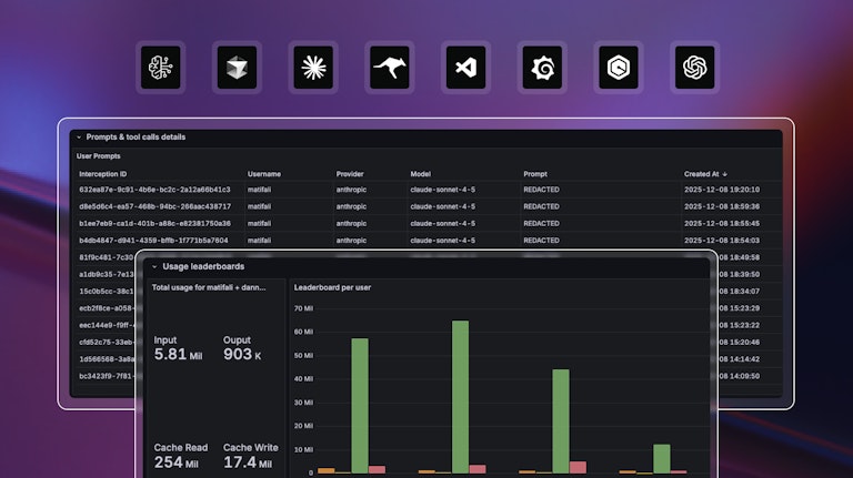
It provides complete request logs listing every tool call, prompt, and token usage—partitioned by user, provider, and model. This is useful for compliance audits, incident response, and cost attribution. When a security incident is suspected, teams can quickly identify which user initiated which actions.
It means AI tools just work — no key management or waiting on tickets. The governance happens invisibly at the infrastructure level, so developers stay in flow.
Don't let shadow AI take over your engineering org. Centralize your keys, attribute users, and securely empower your agents.
Want to stay up to date on all things Coder? Subscribe to our monthly newsletter for the latest articles, workshops, events, and announcements.